Выбран город Омск
Ваша корзина пуста

Серия 1.020-1/87 Конструкции каркаса межвидового применения для многоэтажных общественных зданий, производственных и вспомогательных зданий промышленных предприятий. Выпуск 2-19 Колонны из бетона класса В30 для зданий с высотой этажей 4,8; 4,8 (6,0)м и 3,

Описание

Рабочие чертежи

Содержание – 2 стр

831 × 612 пикс.     Открыть в новом окне  
410 × 611 пикс.     Открыть в новом окне  

Технические требования – 3 стр

Настоящий выпуск содержит рабочие чертежи пространственных каркасов колонн сечением 400х400 мм выпуска 2-18
Пространственные каркасы собираются из отдельных стержней замкнутых хомутов, веток косвенного армирования и закладных деталей при помощи контактной сварки.
Сварка стержней выполняется в соответствии с требованиями ГОСТ 14098-85 для соединений с нормируемой прочностью.
В зависимости от расчетных усилий предусмотрено изменение армирования пространственного каркаса по его длине обрывом продольной арматуры в вышерасположенных этажах колонны.
Диагональные связи должны привариваться к стержням продольной арматуры протяженными швами, длина швов не менее 5-ти диаметров арматурной связи.
Закладные детали МН-5…Мн-12 должны быть зафиксированы в проектном положении в форме.
Закладные детали МН-2 привариваются к продольным стержням пространственного каркаса дуговой сваркой односторонним швом.
Сборку пространственных каркасом рекомендуется проводить на автоматизированных линиях согласно указаниям выпуска 0-7 «Указания по заводской технологии изготовления изделий».

Каркас пространственный КП-1. Сборочный чертеж – 4 стр

822 × 599 пикс.     Открыть в новом окне  

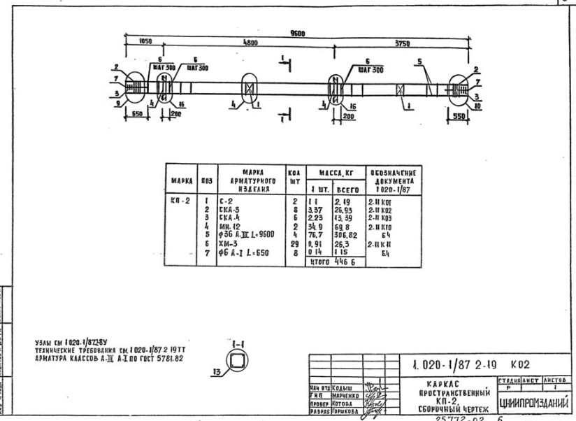
Каркас пространственный КП-2. Сборочный чертеж – 5 стр

824 × 602 пикс.     Открыть в новом окне  

Каркас пространственный КП-3. Сборочный чертеж – 6 стр

830 × 606 пикс.     Открыть в новом окне  

Каркас пространственный КП-4. Сборочный чертеж – 7 стр

831 × 602 пикс.     Открыть в новом окне  

Каркас пространственный КП-5. Сборочный чертеж – 8 стр

824 × 601 пикс.     Открыть в новом окне  

Каркас пространственный КП-6. Сборочный чертеж – 9 стр

828 × 602 пикс.     Открыть в новом окне  

Каркас пространственный КП-6. Сборочный чертеж – 9 стр

836 × 601 пикс.     Открыть в новом окне  

Каркас пространственный КП-7. Сборочный чертеж – 10 стр

828 × 601 пикс.     Открыть в новом окне  

Каркас пространственный КП-8. Сборочный чертеж – 11 стр

820 × 602 пикс.     Открыть в новом окне  

Каркас пространственный КП-9. Сборочный чертеж – 12 стр

826 × 607 пикс.     Открыть в новом окне  

Каркас пространственный КП-10. Сборочный чертеж – 13 стр

830 × 612 пикс.     Открыть в новом окне  

Каркас пространственный КП-11. Сборочный чертеж – 14 стр

832 × 604 пикс.     Открыть в новом окне  

Каркас пространственный КП-12. Сборочный чертеж – 15 стр

829 × 602 пикс.     Открыть в новом окне  

Каркас пространственный КП-13. Сборочный чертеж – 16 стр

827 × 603 пикс.     Открыть в новом окне  

Каркас пространственный КП-14, КП-15. Сборочный чертеж – 17 стр

823 × 605 пикс.     Открыть в новом окне  

Каркас пространственный КП-14, КП-15. Сборочный чертеж – 18 стр

832 × 605 пикс.     Открыть в новом окне  

Каркас пространственный КП-17. Сборочный чертеж – 19 стр

826 × 605 пикс.     Открыть в новом окне  

Каркас пространственный КП-18. Сборочный чертеж – 20 стр

831 × 609 пикс.     Открыть в новом окне  

Каркас пространственный КП-19, КП-20. Сборочный чертеж – 21 стр

832 × 604 пикс.     Открыть в новом окне  

Каркас пространственный КП-21, КП-22. Сборочный чертеж – 22 стр

819 × 602 пикс.     Открыть в новом окне  

Каркас пространственный КП-23. Сборочный чертеж – 23 стр

816 × 607 пикс.     Открыть в новом окне  

Каркас пространственный КП-24, КП-25. Сборочный чертеж – 24 стр

827 × 601 пикс.     Открыть в новом окне  

Каркас пространственный КП-26, КП-27. Сборочный чертеж – 25 стр

814 × 605 пикс.     Открыть в новом окне  

Каркас пространственный КП-28. Сборочный чертеж – 26 стр

815 × 603 пикс.     Открыть в новом окне  

Каркас пространственный КП-29, КП-30. Сборочный чертеж – 27 стр

832 × 612 пикс.     Открыть в новом окне  

Каркас пространственный КП-31. Сборочный чертеж – 28 стр

827 × 604 пикс.     Открыть в новом окне  

Каркас пространственный КП-32, КП-33. Сборочный чертеж – 29 стр

834 × 606 пикс.     Открыть в новом окне  

Каркас пространственный КП-34, КП-35. Сборочный чертеж – 30 стр

820 × 599 пикс.     Открыть в новом окне  

Каркас пространственный КП-36. Сборочный чертеж – 31 стр

821 × 600 пикс.     Открыть в новом окне  

Каркас пространственный КП-37. Сборочный чертеж – 32 стр

827 × 605 пикс.     Открыть в новом окне  

Каркас пространственный КП-38. Сборочный чертеж – 33 стр

828 × 606 пикс.     Открыть в новом окне  

Каркас пространственный КП-39. Сборочный чертеж – 34 стр

822 × 611 пикс.     Открыть в новом окне  

Каркас пространственный КП-40. Сборочный чертеж – 35 стр

815 × 604 пикс.     Открыть в новом окне  

Каркас пространственный КП-41. Сборочный чертеж – 36 стр

827 × 614 пикс.     Открыть в новом окне

Классы

Выбранные классы объекта Строительные материалы

Продукция

Подождите идет загрузка ....

Присоединяйтесь к рассылке!

Оформляя подписку, вы принимаете политику конфиденциальности ЖБИ-СНГ.ру