Выбран город Омск
Ваша корзина пуста

Серия 1.020-1/87 Конструкции каркаса межвидового применения для многоэтажных общественных зданий, производственных и вспомогательных зданий промышленных предприятий. Выпуск 2-21 Колонны из бетона класса В30 для зданий с высотой этажей 6,0; 5,4; 6,0(7,2)м.

Описание

Рабочие чертежи

Содержание – 2 стр

937 × 685 пикс.     Открыть в новом окне  

Технические требования – 3 стр

Настоящий выпуск содержит рабочие чертежи пространственных каркасов колонн сечением 400х400 мм выпуска 2-20
Пространственные каркасы собираются из отдельных стержней замкнутых хомутов, веток косвенного армирования и закладных деталей при помощи контактной сварки.
Сварка стержней выполняется в соответствии с требованиями ГОСТ 14098-85 для соединений с нормируемой прочностью.
В зависимости от расчетных усилий предусмотрено изменение армирования пространственного каркаса по его длине обрывом продольной арматуры в вышерасположенных этажах колонны.
Диагональные связи должны привариваться к стержням продольной арматуры протяженными швами, длина швов не менее 5-ти диаметров арматурной связи.
Закладные детали МН-5…Мн-12 должны быть зафиксированы в проектном положении в форме.
Закладные детали МН-2 привариваются к продольным стержням пространственного каркаса дуговой сваркой односторонним швом.
Сборку пространственных каркасом рекомендуется проводить на автоматизированных линиях согласно указаниям выпуска 0-7 «Указания по заводской технологии изготовления изделий».

Каркас пространственный КП-1. Сборочный чертеж – 4 стр

925 × 677 пикс.     Открыть в новом окне  

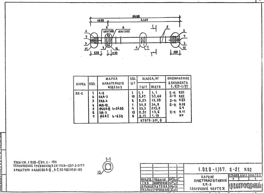
Каркас пространственный КП-2. Сборочный чертеж – 5 стр

917 × 669 пикс.     Открыть в новом окне  

Каркас пространственный КП-3. Сборочный чертеж – 6 стр

925 × 675 пикс.     Открыть в новом окне  

Каркас пространственный КП-4. Сборочный чертеж – 7 стр

932 × 665 пикс.     Открыть в новом окне  

Каркас пространственный КП-5. Сборочный чертеж – 8 стр

925 × 677 пикс.     Открыть в новом окне  

Каркас пространственный КП-6. Сборочный чертеж – 9 стр

927 × 676 пикс.     Открыть в новом окне  

Каркас пространственный КП-7. Сборочный чертеж – 10 стр

937 × 677 пикс.     Открыть в новом окне  

Каркас пространственный КП-8. Сборочный чертеж – 11 стр

927 × 680 пикс.     Открыть в новом окне  

Каркас пространственный КП-9. Сборочный чертеж – 12 стр

911 × 673 пикс.     Открыть в новом окне  

Каркас пространственный КП-10. Сборочный чертеж – 13 стр

926 × 671 пикс.     Открыть в новом окне  

Каркас пространственный КП-11. Сборочный чертеж – 14 стр

916 × 665 пикс.     Открыть в новом окне  

Каркас пространственный КП-12. Сборочный чертеж – 15 стр

932 × 671 пикс.     Открыть в новом окне  

Каркас пространственный КП-13. Сборочный чертеж – 16 стр

921 × 674 пикс.     Открыть в новом окне  

Каркас пространственный КП-13. Сборочный чертеж – 16 стр

921 × 667 пикс.     Открыть в новом окне  

Каркас пространственный КП-14. Сборочный чертеж – 17 стр

918 × 671 пикс.     Открыть в новом окне  

Каркас пространственный КП-15. Сборочный чертеж – 18 стр

934 × 670 пикс.     Открыть в новом окне  

Каркас пространственный КП-16. Сборочный чертеж – 19 стр

920 × 668 пикс.     Открыть в новом окне  

Каркас пространственный КП-17. Сборочный чертеж – 20 стр

931 × 680 пикс.     Открыть в новом окне 

Классы

Выбранные классы объекта Строительные материалы

Продукция

Подождите идет загрузка ....

Присоединяйтесь к рассылке!

Оформляя подписку, вы принимаете политику конфиденциальности ЖБИ-СНГ.ру