Выбран город Омск
Ваша корзина пуста

Серия 1.020-1/87 Конструкции каркаса межвидового применения для многоэтажных общественных зданий, производственных и вспомогательных зданий промышленных предприятий. Выпуск 3-15 Ригели высотой 600 мм с ненапрягаемой арматурой класса А-IIIв и Aт-IVC для оп

Описание

Рабочие чертежи

Содержание – 2 стр

998 × 697 пикс.     Открыть в новом окне  

Технические требования – 3 стр

Общие данные
Настоящий выпуск содержит рабочие чертежи ригелей конструкций многоэтажных зданий по серии 1.020-1/87 высотой 600 мм, пролетом и 6,0 с ненапрягамой арматурой класса А-IIIа и Ат-IVС для опирания на них многопустотных плит перекрытий по серии 1.041.1-2
Разработаны ригели:
а) двух полочные рядовые марки РДП6.56- под расчетные нагрузки 49,03 кН/м (5 тс/м); 68,65 кН/м (7, тс/м); 88,20 кН/м (9,0 тс/м); 107, 87 кНм/м (11,0 тс/м); 142, 24 (14,5 тс/м);
б) однополочные марок РОП6.56- под односторонние расчетные нагрузки 39,22 кН/м (4,0 тс/м); 58,84 кН/м (6,0 тс/м), устанавливаемые у торца здания;
в) лестничных марок РЛП под односторонние расчетные нагрузки 39,22 кН/м (4,0 тс/м); 58,84 кН/м (6,0 тс/м)
Ригели предназначены для применения в отапливаемых и неотапливаемых зданиях с неагрессивной, слабоагрессивной и среднеагрессивной газовой средой.
Ригели рассчитаны как элементы поперечных рам с шарнирными узлами. Расчет ригелей произведен в соответствии с требованиямиСНиП 2.03.01-84
Ригели с арматурой класса АIIIв рассчитаны как конструкции III категории трещиностойкости. Ширина длительного раскрытия трещин не превышает 0,1 мм, кратковременного раскрытия трещин – 0,15 мм.
Ригели с арматурой класса Ат-IУС в средах, содержащих хлор, пыль хлористых, азотнокислотных и роданистых солей, хлористый водород и сероводород, эти ригели должны быть пересчитаны как конструкции I категории трещиностойкости (трещины не допускаются)
При расчете ригелей учитывалось возникающее при работе диска перекрытия горизонтальное растягивающее усилие, равное 78,0 кН.
Все ригели рядовых рам рассчитаны без учета кручения на действие равномерно распределенных нагрузок, величины которых в прилегающих к ригелю шагах рам отличаются менее, чем в 2 раза.
Все однополочные ригели рассчитаны на кручение.
Полки ригелей рассчитаны на нагрузку о плит, принимаемую на ступень выше, чем нагрузка, на которую рассчитан сам ригель. Например, если несущая способность ригеля составляет 88,26 кН/м равномерно распределенной нагрузки без учета собственного веса ригеля, то несущая способность полок составляет 107,87 кН/м полезной равномерно распределенной нагрузки, передаваемой на полки ригеля от плит.
При действии на полки ригеля сосредоточенных сил (от 14,5 кН до 78,0 кН) в полках ригелей в местах передачи усилий необходимо предусмотреть установку специальных закладных изделий. Пример такого закладного изделия приведен на листе 6.
В случае применения ригелей для нагрузок, отличающихся от равномерно распределенных, принятых в расчете ригелей настоящего выпуска, назначение марок ригелей следует производить на основании специального расчета.
В покрытиях устанавливаются ригели перекрытий.
Ригели допускаются применять на условиях постоянного воздействия температуры до + 50 МЉС и нормального влажностного режима, а также и в неотапливаемых закрытых помещениях при температуре выше минус 40 МЉС.
В случае применения ригелей в условиях воздействия температуры выше + 50 МЉС назначение их марок должно производиться на основании расчета с соблюдением требований СНиП 2.03.04-84
Требования к изготовлению, хранению и транспортированию ригелей приведены в ГОСТ 18980-90 «Ригели железобетонные для многоэтажных зданий». Технические условия.
Предел огнестойкости ригелей составляет 2 часа
Маркировка ригелей
Маркировка ригелей принята по ГОСТ 23009-78
Марка ригелей состоит из двух частей, например:
РОП6.56-50 АIIIв(Н); РОП6.56-40АтIУС (Н); РЛП6.56-60АтIУС (Н).
Первая часть марки РДР; РОР; РЛП обозначает типоразмер ригеля: РДП-ригель(Р) двухполочный (Д) под ребристые плиты (Р);
РОП – ригель однополочный (о) под ребристые плиты;
РЛП – ригель лестничной клетки.
Цифры, стоящие после буквенного индекса, характеризуют условный размер ригеля:
6 – высота сечения ригеля 600 мм;
56 – длина ригеля 5560 мм.
Вторая часть марки характеризует величину расчетной нагрузки в сотнях килограммов на погонный метр ригеля и класс стали нижней рабочей арматуры (110АIIIв(Н)), 50 АтIУС. Индекс (Н) в конце марки означает, что рабочая арматура без предварительного напряжения.
В связи с тем, что все ригели изготавливаются из тяжелого бетона, обозначения вида бетона в марке ригеля опущено.
Конструктивные данные
Ригели изготавливаются из тяжелого бетона классов В30
Ригели армируются пространственными каркасами и отдельными стержнями. В состав пространственных каркасов входят плоские каркасы, сетки, отдельные стержни, закладные изделия.
Ригели запроектированы без предварительного напряжения. Нижняя продольная арматура принята в двух вариантах: из стали класса Ат-IУС по ГОСТ 10884-81 и АIIIв по ГОСТ 5781-82.
Поперечная арматура, верхняя продольная арматура и арматурные сетки приняты из горячекатаной арматурной стали периодического профиля класса Ат-III по ГОСТ 5781-82. В сетках применяется обыкновенная арматурная проволока класса ВрI поГОСТ 6727-80.
Для выемки из опалубки и монтажа ригелей предусмотрены два отверстия диаметром 50 мм.
В качестве технологического варианта можно применять монтажные петли по серии 1.400-9 «Унифицированные строповочные петли для подъема сборных железобетонных конструкций зданий и сооружений промышленных предприятий.»
Петли устанавливаются на тех же расстояниях, то и отверстия и крепятся к пространственному каркасу по узлу:
448 × 177 пикс.     Открыть в новом окне  
Марка петли принимается в зависимости от нормативного условия на одну петлю (равного половине массы ригеля) по таблице на листе 1 выпуска 1 серии 1.400-9.
В ведомости расхода стали и в спецификациях к рабочим чертежам указан только класс без указания марки стали, которая принимается по указаниям конкретного проекта.
3. Указания по проведению испытаний ригелей
С целью оценки прочности, жесткости и трещиностойкости ригелей следует проводить их испытания в соответствии с ГОСТ 8829-85.
Значения контрольных нагрузок, контрольных прогибов и ширины раскрытия трещин приведены в таблице лист 5.
1019 × 713 пикс.     Открыть в новом окне  
1028 × 706 пикс.     Открыть в новом окне  
1016 × 698 пикс.     Открыть в новом окне  

Ригель РДР 6.56 – 9 стр

1008 × 704 пикс.     Открыть в новом окне  

Ригель РОР 6.56 – 10 стр

1015 × 689 пикс.     Открыть в новом окне  

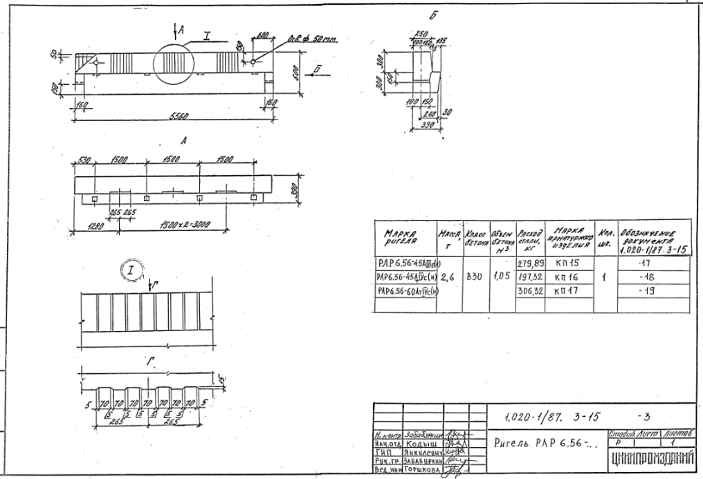
Ригель РЛР 6.56 – 11 стр

1016 × 693 пикс.     Открыть в новом окне  

Каркас пространственный КП1, КП3 – 12 стр

996 × 685 пикс.     Открыть в новом окне  
1012 × 699 пикс.     Открыть в новом окне  

Каркас пространственный КП2 – 14 стр

1005 × 700 пикс.     Открыть в новом окне  

Каркас пространственный КП4 – 15 стр

1013 × 700 пикс.     Открыть в новом окне  

Каркас пространственный КП5 – 16 стр

1009 × 699 пикс.     Открыть в новом окне  

Каркас пространственный КП6 – 17 стр

989 × 678 пикс.     Открыть в новом окне  

Каркас пространственный КП7 – 18 стр

995 × 693 пикс.     Открыть в новом окне  

Каркас пространственный КП8 – 19 стр

1013 × 690 пикс.     Открыть в новом окне  

Каркас пространственный КП9 – 20 стр

1019 × 701 пикс.     Открыть в новом окне  

Каркас пространственный КП10 – 21 стр

991 × 677 пикс.     Открыть в новом окне  

Каркас пространственный КП11 – 22 стр

1015 × 709 пикс.     Открыть в новом окне  

Каркас пространственный КП12 – 23 стр

1007 × 692 пикс.     Открыть в новом окне  

Каркас пространственный КП13 – 24 стр

997 × 696 пикс.     Открыть в новом окне  

Каркас пространственный КП14 – 25 стр

987 × 691 пикс.     Открыть в новом окне  

Каркас пространственный КП15 – 26 стр

1000 × 683 пикс.     Открыть в новом окне  

Каркас пространственный КП16 – 27 стр

999 × 693 пикс.     Открыть в новом окне  

Ведомость расхода стали на элемент, кг – 29 стр

1008 × 700 пикс.     Открыть в новом окне  
1021 × 699 пикс.     Открыть в новом окне 

Классы

Выбранные классы объекта Строительные материалы

Продукция

Подождите идет загрузка ....

Присоединяйтесь к рассылке!

Оформляя подписку, вы принимаете политику конфиденциальности ЖБИ-СНГ.ру